M5Stack COM. LoRaWAN Using Arduino IDE
2021-06-04 | By M5Stack
License: General Public License Arduino
Introduction
M5Stack recently released an updated LoRaWAN module using a heltec cubecell chip based on the ASR6501. This chip can be programmed using Arduino IDE with AT-commands. You can find a list of supported commands at M5Stacks documentation page: https://docs.m5stack.com/#/en/module/comx_lorawan
The module supports two different modes: LoRa (point to point) and LoRaWAN. This project is about using LoRaWAN to connect the module to The Things Network - TTN (https://www.thethingsnetwork.org/).This tutorial is based on the good prework from Philip Stewart.He has done first steps with UI-Flow.
Hardware Setup
COM.LoRaWAN is a LoRaWAN communication module in the M5Stack stackable module series, supporting node-to-node or LoRaWAN communication. The LoRaWAN module based on ASR6501 encapsulates the PSoC4000 and SX1262 chips, supports the 868MHz frequency band, is based on an ultra-low power design, and consumes very low current (3.5μA) in deep sleep mode. In order to facilitate the user to configure the pins, the DIP switch is used to set the hardware serial port pins.
The user only needs to switch the corresponding pins to ON as needed and specify the pins in the program. A DC power socket is designed under the module, which can be powered by an external power supply, and an external antenna can be used to obtain better signal quality. This module is especially suitable for remote low-power transmission application scenarios with ultra-low power consumption and ultra-small size as the core requirements. Since LoRa defines the lower physical layer, the upper networking layers were lacking.
LoRaWAN was developed to define the upper layers of the network. LoRaWAN is a media access control (MAC) layer protocol but acts mainly as a network layer protocol for managing communication between LPWAN gateways and end-node devices as a routing protocol, maintained by the LoRa Alliance.You can upgrade your work with a LoRa / LoRaWAN radio, so it can communicate over very long distances and extremely low power consuming.
COM LoRaWAN serial port settings baud rate: 115200, stop bit: 1, data bit: 8, parity bit: none, terminator: none
COM.LoRaWAN RXD/TXD can be connected to M5Stack's UART (TX(0/13/17)RX(5/15/16)) by setting the DIP switch. Since these GPIO in M5Stack Fire 16/17 are connected to PSRAM by default. It is recommended to use any set of UART pins in the remaining two groups.Before you connect the module to your M5Stack device, make sure you set the TXD/RXD dip switches correctly. If you use the grey or basic and have nothing else connected, the default UART pin configuration 16/17 is fine.For the M5Stack Fire you should use 13/5, as all other settings can interfere with internals of the Fire.
Our SensorNode will use two M5Stack sensor units.We will send environment data to the TTN from an ENVII unit. The PIR unit will recognize motions and steer on/off our TFT LCD display.I mounted the 2 sensors behind the M5Stack with the provided LEGO parts like on the picture from the M5GO IoT StarterKit. Looks and works pretty well.
ENV II is an environmental sensor which can sense temperature, humidity and atmospheric pressure. It integrates the SHT30 and BMP280 sensors and is programmed over the I2C protocol.
SHT30 is a digital temperature and humidity sensor with high precision and low power consumption.
BMP280 is an absolute barometric pressure sensor which is especially designed for mobile applications. It offers the highest flexibility to optimize the device regarding power consumption, resolution and filter performance.
PIR is a human body infrared unit. It belongs to the "passive pyroelectric infrared detector". It detects the infrared radiation emitted and reflected by the human body or object. When infrared is detected, the output level is high, and it takes a while. Delay (high during the period and allow repeated triggers) until the trigger signal disappears (restores low).
This Unit communicates with the M5Core via the GROVE B.
Notice: This Unit has 2s delay time.
Configuration of TTN
Follow the device registration tutorial from TTN's website https://www.thethingsnetwork.org/docs/devices/registration.htmlto create an account and register an app as well as the device. In your application check Integrations. Please add Data Storage. Next you should edit Payload Format (decoder).
function Decoder(bytes, port)
{
var temp = (bytes[0] (bytes[1] << 8) (bytes[2] << 16)) / 100;
var hum = (bytes[3] (bytes[4] << 8) (bytes[5] << 16)) / 100;
var pressure = (bytes[6] (bytes[7] << 8) (bytes[8] << 16)) / 100;
var battery = (bytes[9] (bytes[10] << 8) (bytes[11] << 16)) / 100;
var decoded = {};
decoded.temp = temp;
decoded.pressure = pressure;
decoded.hum = hum;
decoded.battery = battery;
return decoded;
}
From that registration process you should now have three settings necessary for joining the TTN network: Device EUI, App Key and App EUI. Our Arduino software will save them into the COM.LoRaWAN chip.
Arduino IDE (used 1.8.13)
Our Arduino source includes 5 code files.M5Stack_TTN_SensorNode.inoAdafruitSensor.hFree_Fonts.hSHT3x.cppSHT3x.hIf you not already have done - please install correct M5Stack board.https://m5stack.oss-cn-shenzhen.aliyuncs.com/resource/arduino/package_m5stack_index.json
Also you should have installed libraryM5Stack, Adafruit Unified Sensor, Adafruit BMP280, Adafruit Neopixel, LovyanGFX - hopefully i have listed all...Please change / edit in our M5Stack_TTN_SensorNode.ino setup()the TTN access data.
// your TTN access data
ATCommand("DevEui", "XXXXXXXXXXXXXXXX");
delay(500);
ATCommand("AppEui", "XXXXXXXXXXXXXXXX");
delay(500);
ATCommand("AppKey", "XXXXXXXXXXXXXXXXXXXXXXXXXXXXXXXX");
delay(500);
The Software will flash your access codes in the setup() function to your LoRaWAN modul. In the setup () and loop () we use JPG pictures to show on the screen what is going on. Please copy the provided files (inside SD.zip) on a max. 8GB SD card.
Now it is time to flash the code to your device. Please use at first time your serial monitors to check all runs fine. The Node will send data every 10 minutes to the TTN. You can press button C to send manually a sequence.
Press button A to handle display ON/OFF.After 1 minute the display will go to sleep.Motion detected with the PIR sensor will wake up your display.
Congratulations - you have now a nice TTN SensorNode online.
M5Stack TTN connected
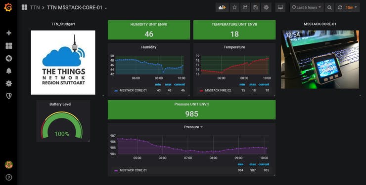
Now it would be a next good step to visualize your data with GRAFANA.But this is another great story so far.
/****************************************************************************
** **
** Name: M5_Stack_CORE_TTN_SensorNode.ino **
** Author: Achim Kern **
** Interpreter: Arduino IDE 1.8.13 **
** Licence: Freeware **
** Function: Main Program **
** **
** Notes: based on idea from SEEED STUDIO and LCARS SmartHome **
** **
** History: **
** **
** 1.00 - 24.01.2021 - initial release **
** - TTN joined **
** 1.01 - 25.01.2021 - ENVII unit implemented **
** - NeoPixel implemented **
** - battery level implemented **
** - TTN payload defined **
** - PIR Motion sensor - display on/off **
** - sensor data on screen display **
** 1.02 - 26.01.2020 - show jpg pictures on booting **
** 1.03 - 27.01.2021 - TTN access codes **
** **
*****************************************************************************
/*
* Application and Version
*/
const char* application = "M5STACK_CORE_TTN_SensorNode";
const char* aktu_version = "1.03";
/*
* M5 STACK TFT Display
*
*/
// we need these libraries, defines, variables
#include <M5Stack.h>
// we use special fonts
#include "Free_Fonts.h"
// tft backlight - on/off button 1 - on/off after 1 minute
bool tft_backlight = true;
// screen off counter
int tft_counter=0;
// pictures on the sd card
String iot_picture="";
/*
* M5 STACK RGB NeoPixels
*
*/
// we need these libraries, defines, variables
#include <Adafruit_NeoPixel.h>
#define M5STACK_FIRE_NEO_NUM_LEDS 10
#define M5STACK_FIRE_NEO_DATA_PIN 15
Adafruit_NeoPixel pixels = Adafruit_NeoPixel(M5STACK_FIRE_NEO_NUM_LEDS, M5STACK_FIRE_NEO_DATA_PIN, NEO_GRB NEO_KHZ800);
/*
* ENVII M5Stack Unit I2C Pressure & Temperature & Humidity Sensor
* ---------------------------------------------------------------
* ENV II is an environment sensor which can sense temperature, humidity and atmospheric pressure.
* It is built with SHT30 and BMP280 sensors and is programmed over I2C.
* SHT30 is a digital temperature and humidity sensor with high precision and low power consumption.
* BMP280 is an absolute barometric pressure sensor which is especially designed for mobile applications.
* It offers the highest flexibility to optimize the device regarding power consumption, resolution and filter performance.
*
*/
// Enable/disable sensor measurements if you want to
#define ENABLE_SENSOR_ENVII
// Sensors enabled, but not found in the hardware will be ignored
#ifdef ENABLE_SENSOR_ENVII
#include <M5Stack.h>
#include <Wire.h>
#include "Adafruit_Sensor.h"
#include <Adafruit_BMP280.h>
#include "SHT3X.h"
SHT3X sht30;
Adafruit_BMP280 bme;
float env2_tmp = 0.0;
float env2_hum = 0.0;
float env2_pressure = 0.0;
/*-----------------------------------------*/
/* Function void sensor_env2() */
/* */
/* TASK : read out env2 sensor data */
/* UPDATE : 04.11.2020 */
/*-----------------------------------------*/
void sensor_env2(void)
{
// read the sensor
env2_pressure = bme.readPressure();
env2_pressure = env2_pressure/100;
if(sht30.get()==0)
{
env2_tmp = sht30.cTemp-1;
env2_hum = sht30.humidity 5;
}
}
#endif
/*
* GROVE UNIT PIR Motion Sensor
* ----------------------------
* This sensor allows you to sense motion, usually human movement in its range. Simply connect it and program it,
* when anyone moves in its detecting range, the sensor will output HIGH on its SIG pin.
*
*/
// Enable/disable sensor measurements if you want to
#define ENABLE_SENSOR_PIR_MOTION
// Sensors enabled, but not found in the hardware will be ignored
#ifdef ENABLE_SENSOR_PIR_MOTION
#define PIR_MOTION_SENSOR 36
bool MOTION=false;
#endif
/*
* connected sensor data place holders
*/
// m5stack-core-01
#define M5STACK 0
int m5stack_temp = 0;
int m5stack_humi = 0;
int m5stack_press = 0;
int m5stack_bat = 0;
/*
* TTN OTAA access data
* we must use this in the setup()
*/
// DevEui=XXXXXXXXXXXXXXXX(For OTAA Mode)
// DevEui="XXXXXXXXXXXXXXXX";
// AppEui=XXXXXXXXXXXXXXXX(For OTAA Mode)
// always the same if equal devices
// AppEui = "XXXXXXXXXXXXXXXX";
// AppKey=XXXXXXXXXXXXXXXXXXXXXXXXXXXXXXXX(For OTAA Mode)
// AppKey="XXXXXXXXXXXXXXXXXXXXXXXXXXXXXXXX";
// ttn counter send frequence - used in loop()
int TTNCounter=0;
/*
* Generally, you should use "unsigned long" for variables that hold time
* The value will quickly become too large for an int to store
*/
// this timer is used to update tft display and mqtt data send frequence
unsigned long previousMillis = 0;
// every 10 minutes
// unsigned long interval = 600000;
// every 3 minutes
// unsigned long interval = 180000;
// every 30 seconds
unsigned long interval = 30000;
unsigned long counter = 0;
/*-------------------------------------------------------------------------------*/
/* Function void ATCommand(char cmd[],char date[], uint32_t timeout = 50) */
/* */
/* TASK : send AT commands to the M5Stack COM.LoRaWAN Module */
/* UPDATE : 24.01.2021 */
/*-------------------------------------------------------------------------------*/
void ATCommand(char cmd[],char date[], uint32_t timeout = 50)
{
char buf[256] = {0};
if(date == NULL)
{
sprintf(buf,"AT %s",cmd);
}
else
{
sprintf(buf,"AT %s=%s",cmd,date);
}
Serial2.write(buf);
delay(200);
ReceiveAT(timeout);
}
/*-------------------------------------------------------------------------------*/
/* Function bool ReceiveAT(uint32_t timeout) */
/* */
/* TASK : receive AT msg's from the M5Stack COM.LoRaWAN Module */
/* UPDATE : 24.01.2021 */
/*-------------------------------------------------------------------------------*/
bool ReceiveAT(uint32_t timeout)
{
uint32_t nowtime = millis();
while(millis() - nowtime < timeout){
if (Serial2.available() !=0) {
String str = Serial2.readString();
if (str.indexOf(" OK") != -1 || str.indexOf(" ERROR") != -1) {
Serial.println(str);
return true;
}else {
Serial.println("[!] Syntax Error");
break;
}
}
}
Serial.println("[!] Timeout");
return false;
}
/*-------------------------------------------------------------------------------*/
/* Function void rgb_neopixel(String color) */
/* */
/* TASK : show rgb neopixels (co2 ampel) */
/* UPDATE : 07.10.2020 */
/*-------------------------------------------------------------------------------*/
void rgb_neopixel(int r,int g,int b)
{
// right side
if (tft_backlight == true)
{
pixels.setPixelColor(0, pixels.Color(r,g,b));
pixels.show(); delay(200);
pixels.setPixelColor(1, pixels.Color(r,g,b));
pixels.show(); delay(200);
pixels.setPixelColor(2, pixels.Color(r,g,b));
pixels.show(); delay(200);
pixels.setPixelColor(3, pixels.Color(r,g,b));
pixels.show(); delay(200);
pixels.setPixelColor(4, pixels.Color(r,g,b));
pixels.show(); delay(200);
// left side
pixels.setPixelColor(5, pixels.Color(r,g,b));
pixels.show(); delay(200);
pixels.setPixelColor(6, pixels.Color(r,g,b));
pixels.show(); delay(200);
pixels.setPixelColor(7, pixels.Color(r,g,b));
pixels.show(); delay(200);
pixels.setPixelColor(8, pixels.Color(r,g,b));
pixels.show(); delay(200);
pixels.setPixelColor(9, pixels.Color(r,g,b));
pixels.show(); delay(200);
}
}
/*-------------------------------------------------------------------------------*/
/* Function void rgb_neopixel_on(String color) */
/* */
/* TASK : show rgb neopixels immediately */
/* UPDATE : 07.10.2020 */
/*-------------------------------------------------------------------------------*/
void rgb_neopixel_on(int r,int g,int b)
{
// right side
pixels.setPixelColor(0, pixels.Color(r,g,b));
pixels.setPixelColor(1, pixels.Color(r,g,b));
pixels.setPixelColor(2, pixels.Color(r,g,b));
pixels.setPixelColor(3, pixels.Color(r,g,b));
pixels.setPixelColor(4, pixels.Color(r,g,b));
// left side
pixels.setPixelColor(5, pixels.Color(r,g,b));
pixels.setPixelColor(6, pixels.Color(r,g,b));
pixels.setPixelColor(7, pixels.Color(r,g,b));
pixels.setPixelColor(8, pixels.Color(r,g,b));
pixels.setPixelColor(9, pixels.Color(r,g,b));
pixels.show();
}
/*-------------------------------------------------------------------------------*/
/* Function void rgb_neopixel_off() */
/* */
/* TASK : rgb neopixels off */
/* UPDATE : 18.11.2020 */
/*-------------------------------------------------------------------------------*/
void rgb_neopixel_off()
{
// right side
pixels.setPixelColor(0, pixels.Color(0,0,0));
pixels.setPixelColor(1, pixels.Color(0,0,0));
pixels.setPixelColor(2, pixels.Color(0,0,0));
pixels.setPixelColor(3, pixels.Color(0,0,0));
pixels.setPixelColor(4, pixels.Color(0,0,0));
// left side
pixels.setPixelColor(5, pixels.Color(0,0,0));
pixels.setPixelColor(6, pixels.Color(0,0,0));
pixels.setPixelColor(7, pixels.Color(0,0,0));
pixels.setPixelColor(8, pixels.Color(0,0,0));
pixels.setPixelColor(9, pixels.Color(0,0,0));
pixels.show();
}
/*-------------------------------------------------------------------------------*/
/* Function void array_to_string(byte array[], unsigned int len, char buffer[]) */
/* */
/* TASK : build string out of payload data */
/* UPDATE : 24.01.2021 */
/*-------------------------------------------------------------------------------*/
void array_to_string(byte array[], unsigned int len, char buffer[])
{
for (unsigned int i = 0; i < len; i )
{
byte nib1 = (array[i] >> 4) & 0x0F;
byte nib2 = (array[i] >> 0) & 0x0F;
buffer[i*2 0] = nib1 < 0xA ? '0' nib1 : 'A' nib1 - 0xA;
buffer[i*2 1] = nib2 < 0xA ? '0' nib2 : 'A' nib2 - 0xA;
}
buffer[len*2] = '\0';
}
/*-------------------------------------------------------------------------------*/
/* Function void tft_display_room_screen(String room_name, long int room_bg) */
/* */
/* TASK : show tft display room screen */
/* UPDATE : 22.09.2020 */
/*-------------------------------------------------------------------------------*/
void tft_display_room_screen(String room_name, long int room_bg)
{
M5.Lcd.fillScreen(TFT_WHITE);
M5.Lcd.fillRect(0,0,320,50,room_bg);
M5.Lcd.setFreeFont(FMB18);
M5.Lcd.setTextColor(TFT_WHITE);
M5.Lcd.setCursor((320 - M5.Lcd.textWidth(room_name)) / 2, 32);
M5.Lcd.print(room_name);
// drawing verticle line
M5.Lcd.drawFastVLine(150,50,190,TFT_DARKGREEN);
// drawing horizontal line
M5.Lcd.drawFastHLine(0,140,320,TFT_DARKGREEN);
}
/*-------------------------------------------------------------------------------*/
/* Function void tft_display_status_bar(String room_name, long int room_bg) */
/* */
/* TASK : show tft display status bar */
/* UPDATE : 22.09.2020 */
/*-------------------------------------------------------------------------------*/
void tft_display_status_bar(String room_name, long int room_bg)
{
M5.Lcd.fillRect(0,0,320,50,room_bg);
M5.Lcd.setFreeFont(FMB18);
M5.Lcd.setTextColor(TFT_WHITE);
M5.Lcd.setCursor((320 - M5.Lcd.textWidth(room_name)) / 2, 32);
M5.Lcd.print(room_name);
}
/*-------------------------------------------------------------------------------*/
/* Function void tft_display_sensor_temperature(void) */
/* */
/* TASK : show tft display sensor temperature */
/* UPDATE : 22.09.2020 */
/*-------------------------------------------------------------------------------*/
void tft_display_sensor_temperature(int temperature)
{
// setting the temperature
M5.Lcd.setTextColor(TFT_BLACK);
M5.Lcd.setFreeFont(FMB9);
M5.Lcd.drawString("Temperature",15,65);
M5.Lcd.setTextColor(TFT_BLACK);
M5.Lcd.setFreeFont(FMB18);
M5.Lcd.drawNumber(temperature,50,95);
M5.Lcd.setFreeFont(FMB12);
M5.Lcd.drawString("C",100,95);
}
/*-------------------------------------------------------------------------------*/
/* Function void tft_display_update_temperature(void) */
/* */
/* TASK : show tft display update temperature */
/* UPDATE : 22.09.2020 */
/*-------------------------------------------------------------------------------*/
void tft_display_update_temperature(int temperature)
{
// setting the temperature
M5.Lcd.fillRect(50,95,50,30,WHITE);
M5.Lcd.setTextColor(BLACK);
M5.Lcd.setFreeFont(FMB18);
M5.Lcd.drawNumber(temperature,50,95);
}
/*-------------------------------------------------------------------------------*/
/* Function void tft_display_sensor_humidity(int humidity) */
/* */
/* TASK : show tft display sensor humidity */
/* UPDATE : 22.09.2020 */
/*-------------------------------------------------------------------------------*/
void tft_display_sensor_humidity(int humidity)
{
// setting the humidity
M5.Lcd.setTextColor(TFT_BLACK);
M5.Lcd.setFreeFont(FMB9);
M5.Lcd.drawString("Humidity",30,160);
M5.Lcd.setTextColor(TFT_BLACK);
M5.Lcd.setFreeFont(FMB18);
M5.Lcd.drawNumber(humidity,50,190);
M5.Lcd.setFreeFont(FMB12);
M5.Lcd.drawString("%",100,190);
}
/*-------------------------------------------------------------------------------*/
/* Function void tft_display_update_humidity(void) */
/* */
/* TASK : show tft display update humidity */
/* UPDATE : 22.09.2020 */
/*-------------------------------------------------------------------------------*/
void tft_display_update_humidity(int humidity)
{
// setting the humidity
M5.Lcd.fillRect(50,190,50,30,TFT_WHITE);
M5.Lcd.setTextColor(TFT_BLACK);
M5.Lcd.setFreeFont(FMB18);
M5.Lcd.drawNumber(humidity,50,190);
}
/*-------------------------------------------------------------------------------*/
/* Function void tft_display_sensor_pressure(int pressure) */
/* */
/* TASK : show tft display sensor pressure */
/* UPDATE : 22.09.2020 */
/*-------------------------------------------------------------------------------*/
void tft_display_sensor_pressure(int pressure)
{
// setting the pressure
M5.Lcd.setTextColor(TFT_BLACK);
M5.Lcd.setFreeFont(FMB9);
M5.Lcd.drawString("Pressure",190,65);
M5.Lcd.setTextColor(TFT_BLACK);
M5.Lcd.setFreeFont(FMB18);
M5.Lcd.drawNumber(pressure,160,95);
M5.Lcd.setFreeFont(FMB12);
M5.Lcd.drawString("mBar",250,95);
}
/*-------------------------------------------------------------------------------*/
/* Function void tft_display_update_pressure(void) */
/* */
/* TASK : show tft display update pressure */
/* UPDATE : 22.09.2020 */
/*-------------------------------------------------------------------------------*/
void tft_display_update_pressure(int pressure)
{
// setting the pressure
M5.Lcd.fillRect(160,95,85,30,TFT_WHITE);
M5.Lcd.setTextColor(TFT_BLACK);
M5.Lcd.setFreeFont(FMB18);
M5.Lcd.drawNumber(pressure,160,95);
}
/*-------------------------------------------------------------------------------*/
/* Function void tft_display_sensor_battery(int battery) */
/* */
/* TASK : show tft display sensor battery */
/* UPDATE : 22.09.2020 */
/*-------------------------------------------------------------------------------*/
void tft_display_sensor_battery(int battery)
{
// setting the battery power
M5.Lcd.setTextColor(TFT_BLACK);
M5.Lcd.setFreeFont(FMB9);
M5.Lcd.drawString("Battery",200,160);
M5.Lcd.setTextColor(TFT_BLACK);
M5.Lcd.setFreeFont(FMB18);
M5.Lcd.drawNumber(battery,200,190);
M5.Lcd.setFreeFont(FMB12);
M5.Lcd.drawString("%",280,190);
}
/*-------------------------------------------------------------------------------*/
/* Function void tft_display_update_battery(int battery) */
/* */
/* TASK : show tft display update heating */
/* UPDATE : 22.09.2020 */
/*-------------------------------------------------------------------------------*/
void tft_display_update_battery(int battery)
{
// setting the battery
M5.Lcd.fillRect(160,190,105,30,TFT_WHITE);
M5.Lcd.setTextColor(TFT_BLACK);
M5.Lcd.setFreeFont(FMB18);
M5.Lcd.drawNumber(battery,200,190);
}
/*-------------------------------------------------------------------------------*/
/* Function void tft_display_m5stack(void) */
/* */
/* TASK : show tft display m5stack (this m5stack) */
/* UPDATE : 10.12.2020 */
/*-------------------------------------------------------------------------------*/
void tft_display_m5stack(void)
{
// display room screen
tft_display_room_screen("M5STACK-CORE-2",BLUE);
// display temperature sensor
tft_display_sensor_temperature(m5stack_temp);
// display humidity sensor
tft_display_sensor_humidity(m5stack_humi);
// display pressure sensor
tft_display_sensor_pressure(m5stack_press);
// display battery sensor
tft_display_sensor_battery(m5stack_bat);
}
/*-------------------------------------------------------------------------------*/
/* Function void send_to_TTN(void) */
/* */
/* TASK : send sensor data to TTN */
/* UPDATE : 25.01.2021 */
/*-------------------------------------------------------------------------------*/
void send_to_TTN(void)
{
// show picture
iot_picture="/ttn.jpg";
M5.Lcd.drawJpgFile(SD, iot_picture.c_str());
// neopixels red
rgb_neopixel(255,0,0);
// activate communication
Serial.println("LoraSet=?");
ATCommand("LoraSet", "?");
delay(500);
Serial.println(F(" "));
Serial.print(F(application)); Serial.print(F(" Version ")); Serial.println(F(aktu_version));
Serial.println(F(" "));
// check if we can access battery functions
if(!M5.Power.canControl())
{
Serial.println(F("[!] No communication with IP5306 chip"));
}
// actual battery level
uint8_t bat = M5.Power.getBatteryLevel();
Serial.print(F("[?] M5STACK BATTERY LEVEL --> "));
Serial.print(bat);
Serial.println(F(" %"));
m5stack_bat=bat;
int32_t battery_int = bat * 100;
#ifdef ENABLE_SENSOR_ENVII
sensor_env2();
m5stack_temp=env2_tmp;
m5stack_humi=env2_hum;
m5stack_press=env2_pressure;
Serial.print(F("[?] M5STACK Unit ENVII --> "));
Serial.print("ENVII-P:"); Serial.print(env2_pressure);
Serial.print(" ENVII-T:"); Serial.print(env2_tmp);
Serial.print(" ENVII-H:"); Serial.println(env2_hum);
#endif
// now we create the payload and send it to the TTN
int32_t temp_int = env2_tmp * 100;
int32_t pressure_int = env2_pressure * 100;
int32_t hum_int = env2_hum * 100;
byte payload[12];
payload[0] = temp_int;
payload[1] = temp_int >> 8;
payload[2] = temp_int >> 16;
payload[3] = hum_int;
payload[4] = hum_int >> 8;
payload[5] = hum_int >> 16;
payload[6] = pressure_int;
payload[7] = pressure_int >> 8;
payload[8] = pressure_int >> 16;
payload[9] = battery_int;
payload[10] = battery_int >> 8;
payload[11] = battery_int >> 16;
Serial.print(F("[x] actual TTN payload --> "));
char str[32] = "";
array_to_string(payload, 12, str);
Serial.println(str);
// now send all to TTN
ATCommand("SendHex", str);
// neopixels now off
rgb_neopixel_off();
// display sensor data
tft_display_m5stack();
}
/*-------------------------------------------------------------------------------*/
/* Function void setup() */
/* */
/* TASK : setup all needed requirements */
/* UPDATE : 24.01.2021 */
/*-------------------------------------------------------------------------------*/
void setup()
{
// initialize the M5Stack object
M5.begin();
/*
Power chip connected to gpio21, gpio22, I2C device
Set battery charging voltage and current
If used battery, please call this function in your project
*/
M5.Power.begin();
// open serial monitor
Serial.begin(115200);
// activate the NeoPixels
pixels.begin();
rgb_neopixel(0,0,0);
// boot application
delay(3000);
Serial.println(F(" "));
Serial.println(F(" "));
Serial.println(F("Starting..."));
Serial.print(F(application)); Serial.print(F(" Version ")); Serial.println(F(aktu_version));
Serial.println(F("connected via TTN Stuttgart"));
Serial.println(F(" "));
M5.Lcd.fillScreen(TFT_RED);
M5.Lcd.setFreeFont(FMB12);
M5.Lcd.setTextColor(TFT_WHITE);
M5.Lcd.setCursor((320 - M5.Lcd.textWidth("M5Stack CORE")) / 2, 100);
M5.Lcd.print("M5Stack CORE");
M5.Lcd.setCursor((320 - M5.Lcd.textWidth("TTN SensorNode")) / 2, 120);
M5.Lcd.print("TTN SensorNode");
M5.Lcd.setCursor((320 - M5.Lcd.textWidth("Version x.xx")) / 2, 140);
M5.Lcd.print("Version ");
M5.Lcd.print(aktu_version);
delay(6000);
// SD card
M5.Lcd.fillScreen(TFT_NAVY);
M5.Lcd.setFreeFont(FMB12);
M5.Lcd.setTextColor(TFT_YELLOW);
M5.Lcd.setCursor((320 - M5.Lcd.textWidth("SD card initialize..")) / 2, 120);
M5.Lcd.print("SD card initialize..");
delay(2000);
// check if we have a sd card inserted
if (!SD.begin())
{
Serial.println("[!] SD Card failed, or not present");
while (1);
}
Serial.println("[x] SD Card initialized.");
// Lcd display
M5.Lcd.setBrightness(255);
// show iot picture
iot_picture="/iot.jpg";
M5.Lcd.drawJpgFile(SD, iot_picture.c_str());
delay(2000);
// activate the FIRE NeoPixels blue
rgb_neopixel(0,0,255);
// actual battery level
uint8_t bat = M5.Power.getBatteryLevel();
Serial.print(F("[?] M5STACK BATTERY LEVEL --> "));
Serial.print(bat);
Serial.println(F(" %"));
m5stack_bat=bat;
#ifdef ENABLE_SENSOR_ENVII
// show picture
iot_picture="/unit_env2.jpg";
M5.Lcd.drawJpgFile(SD, iot_picture.c_str());
delay(2000);
Wire.begin();
while (!bme.begin(0x76))
{
Serial.println(F("[!] Could not find a valid BMP280 sensor, check wiring!"));
}
Serial.println(F("[x] GROVE ENVII Sensor detected"));
// read the env2 sensor */
sensor_env2();
m5stack_temp=env2_tmp;
m5stack_humi=env2_hum;
m5stack_press=env2_pressure;
Serial.print(F("[?] M5STACK UNIT ENVII --> "));
Serial.print("ENVII-P:"); Serial.print(env2_pressure);
Serial.print(" ENVII-T:"); Serial.print(env2_tmp);
Serial.print(" ENVII-H:"); Serial.println(env2_hum);
#endif
#ifdef ENABLE_SENSOR_PIR_MOTION
// show picture
iot_picture="/unit_pir.jpg";
M5.Lcd.drawJpgFile(SD, iot_picture.c_str());
delay(2000);
pinMode(PIR_MOTION_SENSOR, INPUT);
Serial.println(F("[x] GROVE PIR Motion Sensor detected"));
#endif
// now connect to the M%Stack COM.LoRaWAN module
// TX 0/3/17
// RX 5/15/16
// Before you connect the module to your M5Stack device, make sure you set the TXD/RXD dip switches correctly.
// If you use the grey or basic and have nothing else connected, the default UART pin configuration 16/17 is fine.
// For the Fire you should use 13/5, as all other settings can interfere with internals of the Fire.
//
// Serial2.begin(115200, SERIAL_8N1, 15, 13);
Serial2.begin(115200, SERIAL_8N1, 16, 17);
// show picture
iot_picture="/comx_lorawan.jpg";
M5.Lcd.drawJpgFile(SD, iot_picture.c_str());
// we have to get and set some parameters
// first order does not work - waking module
ATCommand("LORAWAN", "?");
delay(500);
// setting LoRaWan Mode
ATCommand("LORAWAN", "1");
delay(500);
// DevEui=XXXXXXXXXXXXXXXX(For OTAA Mode)
// DevEui="XXXXXXXXXXXXXXXX";
// AppEui=XXXXXXXXXXXXXXXX(For OTAA Mode)
// always the same if equal devices
// AppEui = "XXXXXXXXXXXXXXXX";
// AppKey=XXXXXXXXXXXXXXXXXXXXXXXXXXXXXXXX(For OTAA Mode)
// AppKey="XXXXXXXXXXXXXXXXXXXXXXXXXXXXXXXX";
// your TTN access data
ATCommand("DevEui", "XXXXXXXXXXXXXXXX");
delay(500);
ATCommand("AppEui", "XXXXXXXXXXXXXXXX");
delay(500);
ATCommand("AppKey", "XXXXXXXXXXXXXXXXXXXXXXXXXXXXXXXX");
delay(500);
// we join the TTN network
ATCommand("Join", "1");
// show picture
iot_picture="/ttn.jpg";
M5.Lcd.drawJpgFile(SD, iot_picture.c_str());
delay(2000);
// neopixels now off
rgb_neopixel_off();
// display sensor data
tft_display_m5stack();
}
/*-------------------------------------------------------------------------------*/
/* Function void loop() */
/* */
/* TASK : this runs forever */
/* UPDATE : 24.01.2021 */
/*-------------------------------------------------------------------------------*/
void loop()
{
// check if someone has pressed a button
if (M5.BtnA.wasPressed())
{
Serial.println("[x] Button A was pressed - Display ON/OFF");
tft_backlight = !tft_backlight;
// Turning off the LCD backlight
if (tft_backlight == false) { rgb_neopixel_off(); M5.Lcd.sleep(); M5.Lcd.setBrightness(0); }
// Turning on the LCD backlight
if (tft_backlight == true) { M5.Lcd.wakeup(); M5.Lcd.setBrightness(255); }
delay(200);
}
// check if someone has pressed a button
if (M5.BtnB.wasPressed())
{
Serial.println("[x] Button B was pressed.");
delay(200);
}
// check if someone has pressed a button
if (M5.BtnC.wasPressed())
{
Serial.println("[x] Button C was pressed - Send to TTN");
send_to_TTN();
delay(200);
}
/*
* If we have an enabled PIR Motion Sensor we will send immediately
* a message to the LoRaWan Gateway if we have detected an intruder
*/
#ifdef ENABLE_SENSOR_PIR_MOTION
// read the motion sensor
// only if display is dark
if (tft_backlight == false)
{
int sensorValue = digitalRead(PIR_MOTION_SENSOR);
// if the sensor value is HIGH we have an intruder ?
if(sensorValue == HIGH)
{
if (MOTION == false)
{
// digitalWrite(LED, HIGH);
MOTION=true;
Serial.println("[x] PIR MOTION detected ...");
// M5.Speaker.tone(661, 20);
tft_backlight = true;
if (tft_backlight == true) { tft_counter=0; M5.Lcd.wakeup(); M5.Lcd.setBrightness(255); }
}
}
// if the sensor value is HIGH we have an intruder ?
if(sensorValue == LOW)
{
// digitalWrite(LED, LOW);
MOTION=false;
}
}
#endif
/*
* It is checked whether the time for the transmission interval has already expired
* If the time difference between the last save and the current time is greater
* as the interval, the following function is executed.
*/
if (millis() - previousMillis > interval)
{
// correct timer
previousMillis = millis();
// shall we now publish (10 minutes)
TTNCounter ;
if (TTNCounter==20)
{
send_to_TTN();
TTNCounter=0;
}
// tft got to sleep after 1 minute
tft_counter ;
if (tft_counter==3)
{
if (tft_backlight == true) { tft_backlight=false; }
// Turning off the LCD backlight
if (tft_backlight == false)
{
rgb_neopixel_off();
M5.Lcd.sleep(); M5.Lcd.setBrightness(0);
Serial.println(F("[x] sleeping mode ... "));
}
tft_counter=0;
}
}
delay(100);
M5.update();
}

